跳到主要內容區塊
您的瀏覽器不支援JavaScript功能,若網頁功能無法正常使用時,請開啟瀏覽器JavaScript狀態
關鍵字搜尋
熱門關鍵字:
一般過戶
水費查詢
關閉
:::
回首頁
網站導覽
回台水總處
English
兒童版
進階搜尋
字級:
大
中
小
行動版選單開關
本處簡介
本處介紹
本處沿革
本處特色
首長介紹
首長花絮
組織職掌
服務據點
供水轄區
訊息公告
本處新聞
本處活動
停水公告查詢
招標資訊
徵才公告
政策宣導
臨時供水站水質檢驗資訊
用戶服務
申辦須知
網路e櫃台
提升服務效能
常見問答
下載專區
申請表格
電子/簡訊帳單
費用服務
收費標準
水費試算
水費查詢
水費繳交
交流園地
民眾意見信箱
電子(簡訊)帳單申辦活動
政府資訊公開
法規命令
組織、職掌及聯絡資訊
施政計畫、業務統計及研究報告
預算及決算書
請願之處理結果及訴願之決定
公共工程及採購契約
接受及支付補助金
公共設施維護管理情形
生態檢核專區
行政透明專區
自來水普及率行政透明
台南市各區自來水普及率資訊
新/改裝案件進度查詢
無自來水地區申請延管及接水補助訊息
重點工程執行情形
飲用水水質處理藥劑行政透明
本處供水系統及淨水場簡介
淨水流程簡介
主要飲用水水質處理藥劑簡介
飲用水水質處理藥劑進料及用藥作業程序
飲用水水質處理藥劑品質抽驗結果
飲用水水質處理藥劑採購資訊
水質即時資訊
相關法規
你所不知道的自來水
新聞媒體揭露
意見交流與諮詢管道
關鍵字搜尋
:::
行政透明專區
自來水普及率行政透明
台南市各區自來水普及率資訊
新/改裝案件進度查詢
無自來水地區申請延管及接水補助訊息
重點工程執行情形
飲用水水質處理藥劑行政透明
本處供水系統及淨水場簡介
淨水流程簡介
主要飲用水水質處理藥劑簡介
飲用水水質處理藥劑進料及用藥作業程序
飲用水水質處理藥劑品質抽驗結果
飲用水水質處理藥劑採購資訊
水質即時資訊
相關法規
你所不知道的自來水
新聞媒體揭露
意見交流與諮詢管道
:::
友善列印(另開視窗)
分享至臉書(另開視窗)
分享至Line(另開視窗)
分享至X(另開視窗)
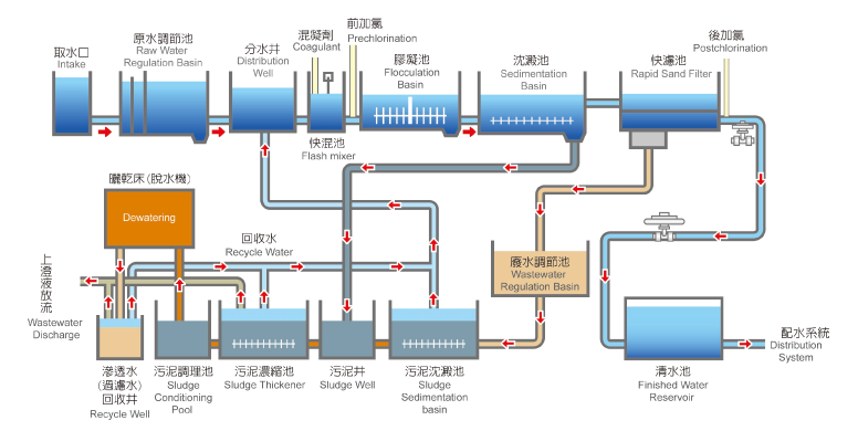
淨水流程簡介
淨水流程圖
點閱:624
更新時間:2025-09-30 13:53
回上一頁
×